Analytics & Cost Tracking¶
CodePlane tracks every token, tool call, and dollar across all jobs — giving you fleet-wide visibility into what your coding agents cost and how they perform. Open the analytics dashboard with Alt+A.


Scorecard¶
The scorecard is the top-level summary. It shows per-SDK budget totals, job activity breakdown, and daily cost trends over a configurable period (7–365 days).


- Budget by SDK — Total spend for each SDK (Copilot, Claude, etc.) with cost trends
- Activity breakdown — Jobs by resolution: running, merged, PR created, discarded, failed, cancelled
- Copilot quota — If you use Copilot, the scorecard tracks premium request consumption and alerts when quota exceeds 80%
- Daily cost trend — Area chart showing spend over time
Understanding costs
For subscription plans (like Claude Max or Copilot Business), CodePlane shows what the same usage would cost at API rates. This gives you a consistent cost metric for comparing models and optimizing agent behavior, even when you're on a flat-rate plan.
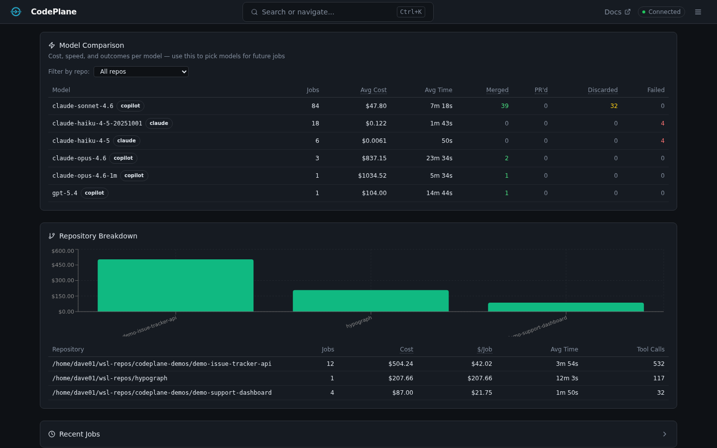
Model Comparison¶
Compare models head-to-head on cost, speed, and outcomes.


| Metric | Description |
|---|---|
| Avg Cost | Average USD per job for each model |
| Avg Duration | Average job runtime |
| Cost/min | Spend efficiency — lower is better |
| Cost/turn | How much each agent turn costs on average |
| Resolution rates | Per-model breakdown of merged / PR'd / discarded / failed |
Filter by repository to compare model performance on specific codebases.
Repository Breakdown¶
See which repos drive the most spend and activity.


- Cost, job count, and token totals per repository
- Tool calls and average job duration
- Premium request consumption (Copilot)
Tool Health¶
Monitor the reliability and latency of every tool your agents use.


- Call counts — How often each tool is invoked
- Failure rate — Percentage of calls that errored (flagged when ≥20%, critical at ≥50%)
- Latency — Average, p50, p95, and p99 durations
- Tool categories — file_write, file_read, file_search, git, shell, browser, agent, system
Cost Drivers¶
Identify which jobs, models, and repos contribute the most to your spend.


Token & Cache Metrics¶
Every job tracks token usage in detail:
- Input tokens and output tokens (separately)
- Cache read tokens and cache write tokens (prompt caching)
- Cache hit rate — percentage of input tokens served from cache
- Per-model and per-repo token aggregations
Daily Spend Limit¶
Set a personal daily budget in your config:
When configured, the Budget card shows a progress bar for today's spend vs. your limit. Warnings appear when you cross 80%.
Observations (Smart Alerts)¶
CodePlane runs statistical analysis across your jobs to surface actionable cost observations:
| Detector | What it catches |
|---|---|
| File rereads | Files read excessively across jobs (≥10 reads, ≥3 jobs, >10KB total) |
| Tool failures | Tools with ≥20% failure rate across ≥10 calls |
| Turn escalation | Jobs where 2nd-half cost is ≥2× 1st-half and ≥$0.50 |
| Retry waste | Tools retried ≥10% of the time |
| Compaction storms | Jobs with ≥5 context compactions |
| Cache regression | Cache hit rate drops ≥15pp vs. prior week |
Observations appear as alert banners at the top of the analytics page. Dismiss them individually once reviewed.
CSV Export¶
Tables in the analytics dashboard (Jobs, Model Comparison) include a CSV button that exports the visible data for use in spreadsheets or external analysis tools.
Hub Architecture (Future)¶
CodePlane is designed as a personal-first tool. Each instance runs locally with its own SQLite database. For teams that want aggregate visibility, a future CodePlane Hub will accept telemetry pushes from personal instances:
- Each instance has an auto-generated
instance_id(intelemetryconfig) - The
JobTelemetryReportschema defines the per-job payload - Instances push completed-job summaries to the Hub endpoint
- The Hub aggregates fleet-wide analytics without accessing source code
This is not yet implemented — the schema and instance ID are in place as foundations.